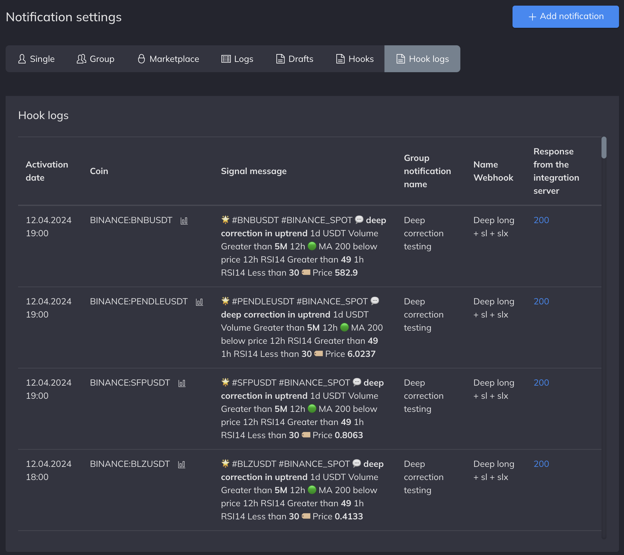
Webhook logs
The Webhook Logs tab is created for convenient tracking of the status of each sent webhook.
This tab duplicates information from the signal logs about the date of trigger, ticker, signal message, and the name of the group alert.

There are two possible responses from the Finandy server:
200 { "data": [], "success": true }
- The signal was received without any errors.400 { "error": "%Hook name% access denied from IP", "success": false }
- Access from this IP is denied. In the signal settings, add the Cryptovizor IP address to the allowed list.
Each response from the Finandy server is duplicated in Telegram.


Last updated